随着“一带一路”合作深入推进,越来越多中国施工企业走出国门,投身海外工程建设。然而,出海施工项目往往面临环境陌生、管理跨度大、当地社会情况复杂等挑战。其中,施工现场燃油被盗、工程机械被盗或非法挪用,成为困扰许多项目团队的突出痛点,项目出海管理系统的缺失,直接推高成本、延误工期,工作效率大幅度下降。

一、出海项目燃油与机械管理失控,成海外项目“隐形成本黑洞”
在海外,尤其是偏远地区的施工项目,现场监管难度远大于国内。传统依靠人工记录、定期巡查的管理方式,在跨时区、多工点的运营中显得力不从心。燃油管理漏洞频出, 机械在项目出海施工的过程中,缺少实时监控与精准计量。燃油消耗无准确数据支撑,夜间或偏僻作业点更易被钻空子,导致燃油异常流失,成本难以控制。同时机械设备管理失序,设备分布散、价值高,但位置、状态、使用时长无法实时掌握。机械被私用、违规转移甚至被盗事件时有发生,事后追溯困难,资产安全风险高。同时,设备闲置、空转、保养不及时等问题,也降低了资产利用效率。
二、管理方式落后,数字化转型势在必行
项目出海管理尽管问题普遍,不少海外施工项目仍依赖增加人力看守、加强本地巡逻等传统方式,不仅成本高,效果也有限。在语言、文化存在差异的海外环境中,人员管理的风险和难度进一步增大。缺乏有效的项目出海管理系统,因燃油持续失窃或关键设备丢失,导致项目月成本额外增加、工期严重受阻的案例并不少见。这些损失不仅侵蚀利润,更暴露出企业在跨境资产管理方面的短板,影响企业声誉与长期竞争力。要在海外市场实现可持续发展,施工企业必须推动管理升级,从“人防”转向“技防+智防”,通过项目出海管理系统数字化实现全程可追溯、实时可预警的精准管理。

三、为海外项目构建智能管理防线
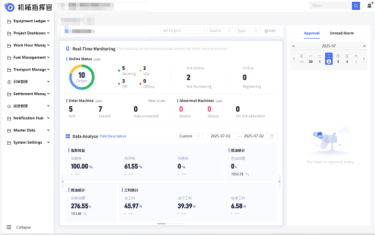
针对上述问题,机械指挥官项目出海管理系统提供了一套完整解决方案。该系统基于物联网、定位技术与大数据平台,帮助施工企业实现燃油与机械的全程可视、可控、可优。
施工机械燃油精准管控,机械指挥官项目出海管理系统通过智能传感器对施工机械油箱、加油行为进行24小时监测,数据自动上传,实时生成电子台账。异常加油即时告警,有效堵塞管理漏洞。机械指挥官项目出海管理系统同时对海外施工机械机械全面监管: 为每台设备加装智能终端,实现实时定位、电子围栏、状态监测与工时统计。一旦设备异常移动或超出作业区,系统立即报警。管理人员可远程查看设备位置、工作状态与利用率,统筹调度更科学,资产安全有保障。
机械指挥官项目出海管理系统还提供统一数据看板,集成燃油、台班、趟数等多维数据,助力项目管理者全面掌握海外项目施工资产状况,优化决策、降本增效。海外工程管理,挑战与机遇并存。燃油与机械的安全高效管控,是项目盈利与履约的基础。选择机械指挥官项目出海管理系统,等于为海外项目配备了一位“智能管家”,让资产管理跨越地域限制,实现全程透明、实时可控。
用数字化筑起防线,让每一份资产创造价值——机械指挥官项目出海管理系统,守护您的每一程海外征程。
欢迎评论区留言咨询!
- 更新时间:2026/03/03
- 更新时间:2026/03/02
- 更新时间:2026/02/28
完善信息,生成您的定制解决方案